Malware Incident Response Challenges Rudimentary Automation for Malware Investigation 
                              Many SecOps teams had limited automation deployed regarding malware. They might use basic rule-based automated actions provided by their EDR tools. These quick actions can be a time saver for a finite set of actions but are not scalable across multiple systems, nor do they truly tap into the full potential of automation. They might use a TIP (threat intel management) tool for indicator extraction and enrichment. But beyond that, there was no automation, and analysts were on their own investigating alerts or manually executing their security operating procedures.
                              Investigations Were Still Largely Manual
                              Some customers had started to integrate some tools into their investigation process. For example, they had Active Directory integrated to provide context on assets, and analysts could trigger response through the layout. Analysts had access to malware analysis tools, but fetching the file and detonating it was still done manually. 
                              From talking to customers, we identified many repetitive activities that could save their organization days per month in human effort. 
                              The Malware Investigation and Response Process
                              ![]()
                              Figure 1:The malware investigation and response process 
                              
                              
                              Malware Analysis and Forensics: Detect, Investigate, and Validate
                              The investigation process is the most time-intensive step when responding to malware alerts. Of course, an analyst must investigate whether a file or process is bad, but what are the detailed questions they should ask and what supporting evidence should they collect? Can the evidence that needs to be collected answer questions such as:
                              
                                - Is there evidence of persistence (scheduled job, registry entry, startup folder, new service, etc.)?
 
                                - Is there evidence of evasion or tampering (service stop, process kills, etc.)?
 
                                - Is there evidence of lateral movement (network connections, file share enumeration, etc.)?
 
                                - Is there evidence of PowerShell or command-line abuse?
 
                                - Are the associated files digitally signed?
 
                              
                              As part of malware analysis, if an analyst is using a sandbox to detonate any malware, they will need to review the malware report. They also need to know which users   and/or departments are impacted. 
                              During an investigation, it is critical to understand what is happening on the endpoint at the time the alert is detected rather than at a later point during the investigation. Sometimes, it can be minutes or even hours before an analyst looks at a detected alert, at which point the state of the endpoint is likely different. This can make the investigation challenging.
        
                              Containment and Remediation
                              Once the investigation is complete, the analyst will need to take action based on the results of the investigation. If the alert is a true positive, the analyst will want to take containment precautions to prevent the malware from spreading. These actions include pivoting to various systems and performing the actions manually. Best case, the analyst might have created a limited set of rule-based automated actions that fire when a specific condition is met.
                              Introducing Malware Investigation and Response Content Pack 
                              We wanted to help SecOps teams speed up investigations and deal with malware quickly by building automation into their incident response process. The Malware Investigation and Response Content Pack accelerates the investigation process for endpoint malware incidents and alerts by collecting evidence of malicious behaviors, searching telemetry data available through EDRs, and processing malware analysis reports through sandboxes. Incident layouts also include buttons to quickly trigger containment activities. Where automation ends, analysts have at their disposal all information—incident windows with rich data from EDR/XDR, sandboxes, threat intel feeds, user data, etc.—needed to facilitate investigation drill-down and integrated case management to manage their incidents.
                              Automated Data Collection and Enrichment 
                              Evidence from endpoint security alerts is collected automatically, enriched by querying various threat intel platforms to automatically populate the endpoint account. During this enrichment process, the playbook also checks for any MITRE techniques and maps them to the MITRE ATT&CK framework. All this information can be viewed from the Investigation tab of the incident. 
                              ![]()
                              
                              Figure 2: Sample of malware investigation playbook
                              ![]()
                              
                              Figure 3: Investigation window with incident details 
                              Endpoint and Account Enrichment 
                              With this content pack, you can automatically retrieve information about active users on the impacted endpoints. For example, providing insight into the active user’s department— whether they are in finance or engineering— enables the analyst to disable the user's account in the corresponding IDP as needed. 
                              ![]()
                              
                              Figure 4: Account information details in incident view
                              
                              Firewall Enrichment and Validation 
                              Integrations with SIEMs and network security tools give more context to the threats in your organization. This provides valuable context regarding the severity of the threat and how widespread it is within your organization. For the list of SIEMs and network security tools we integrate with, please check out the Cortex Marketplace.
                            
                               Malware Analysis 
                              If you have a sandbox integrated with Cortex XSOAR for malware analysis, the playbooks included in this pack will automatically retrieve the malware report if available. If a report is unavailable, the suspicious file will be retrieved using EDR and passed to the sandbox for detonation. The pack supports most sandboxes in the market. The report, when available, will be parsed, mapped to MITRE, and displayed in the incident layout. 
                              For example, our integration with Palo Alto Networks WildFire* allows analysts to retrieve submitted file information or automatically detonate files that are detected by the deployed EDR. The retrieved information allows the analyst to gain more insights on the alert by using the full sandbox analysis report or a quick view of the extracted IoCs, such as MITRE ATT&CK information, from the layout itself. 
                              So, from one location, the analyst can drill down to get detailed information to aid in their investigation. 
                              ![]()
                              Figure 5: Drill down details on Wildfire indicator data
                              
                              *Note: We also provide prebuilt integrations with other sandboxes such as Joe Security, CrowdStrike Falcon, Cuckoo, FortiSandbox, Triage, Malwation, ANY.RUN, etc. You will find the complete list at our Cortex Marketplace.
                              ![]()
                              Figure 6: Wildfire file report – static analysis summary
                              
                              ![]()
                              Figure 7: Wildfire file report – Dynamic Analysis Summary
                              
                              ![]()
                              Figure 8: Wildfire report – Behavioral Summary
                              
                              ![]()
                              Figure 9: Wildfire report–Host Activity 
                              
                              Response: Containment and Remediation 
                              Once the investigation is complete, and it is determined that the alert is a true positive, the analyst will need to quickly take steps to prevent the malware from spreading. The layout for the malware incident type includes buttons to easily trigger endpoint isolation, file deletion, and kill process commands. 
                              
                              The analyst can also apply a tag on the primary indicator. It allows your XSOAR indicator management workflow to add the indicator to a deny list or allow list. For example, an EDR deny list or a firewall External Dynamic List (EDL) tag can be added to block access across the environment. If the file is benign or a false positive, the analyst can apply the allow list tag to avoid repeated alerting. 
                              For remediation, the playbook has a parameter to open a JIRA ServiceDesk or ServiceNow ticket so that the IT team knows to reimage the compromised endpoint or use the appropriate IT workflow your company has in place.
                              ![]()
                              Figure 10: Remediation actions 
                              
                              
                              Managing Service Level Agreements (SLAs) 
                              Security investigations are time sensitive. The longer the threat is uncontained, the greater the risk of exposure to the organization. With this pack, you can easily track and monitor triage, remediation, and containment SLAs.
                              ![]()
                              Figure 11: SLA section within the incident 
                              
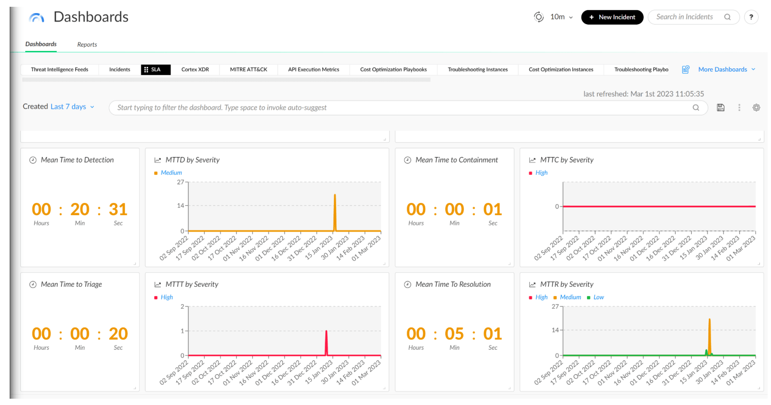
                              An SLA dashboard also allows you to quickly filter your incident types based on severity so you can properly diagnose your SLAs.
                              ![]()
                              Figure 12: SLA Dashboard 
                              
                              Assigning an Analyst to the Incident
                              To better manage workloads across your team, you can also assign an analyst to an incident based on their availability. Moreover, you may define if you would like to assign an on-call analyst using the playbook inputs. 
                              Where to Start? 
                              The Malware Investigation and Response content pack can be found in the Cortex Marketplace. We provide hundreds of out-of-the-box integrations and packs for various use cases. 
                              We also offer a deployment wizard that walks you through the installation of the pack. 
                              ![]()
                              Figure 13: Deployment wizard 
                              Learn More 
                              Here are some other resources: 
                              
                              Engage with us on LinkedIn.